Server Monitoring Software
for Advanced Problem Detection
Optimize your online presence, and secure servers and sites with Server Monitoring (powered by 360 Monitoring).

Total control over your server and site health
Complete visibility and customization for confident server and site management.
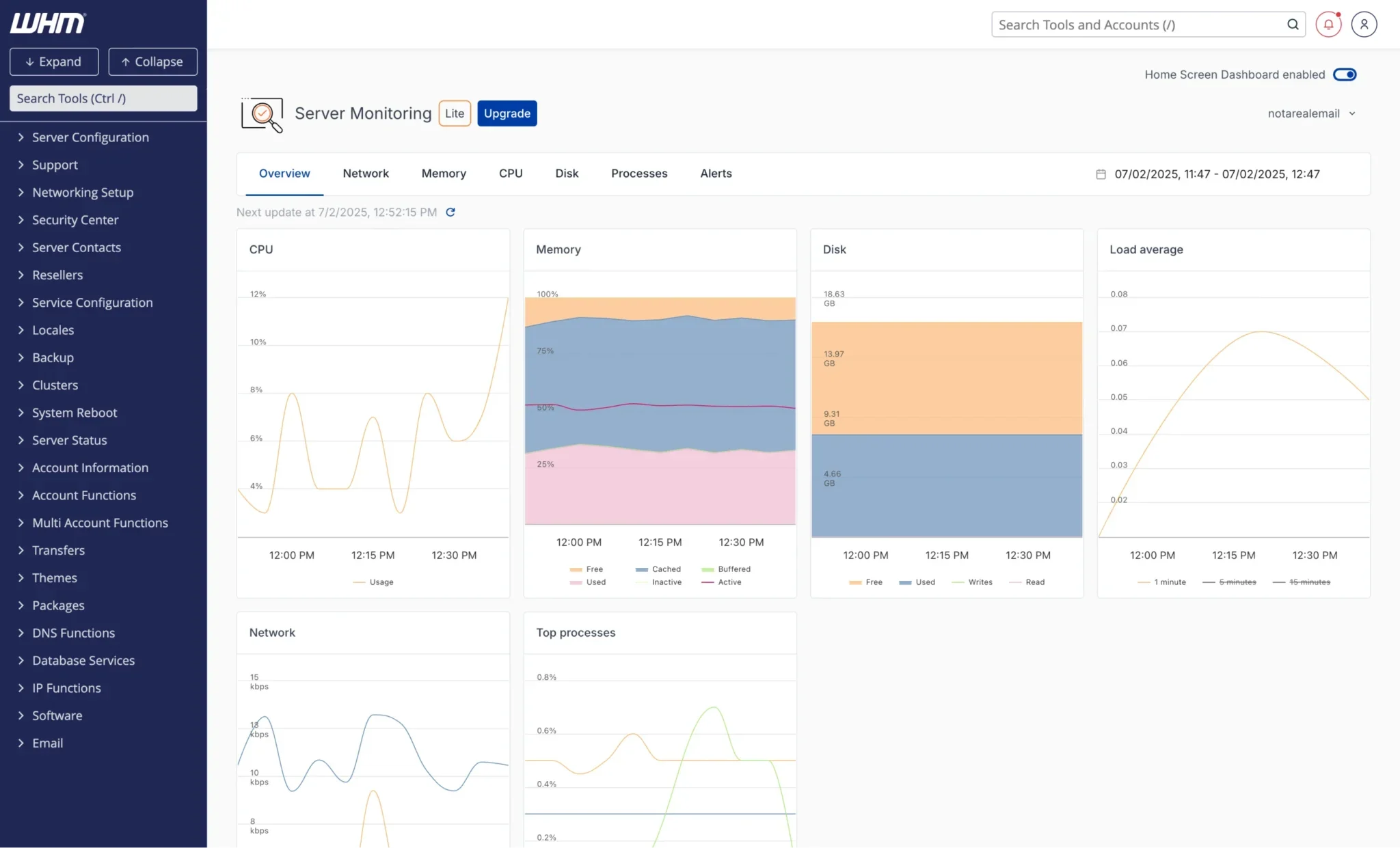
Server monitoring solution
Tailor your dashboard to monitor servers efficiently, directly from WHM:
- Customize your view with resizable widgets
- Show only the metrics that matter to you
- Easily hide unnecessary information
- Access everything in one streamlined interface
Blocklist monitoring
Stay informed with real-time blocklist alerts to protect email deliverability:
- Get notified if your IP appears on Realtime Blackhole Lists
- Detect and address email delivery issues early
- Improve overall email reputation
- Reduce support tickets related to undelivered messages
Custom plugins
Extend your monitoring with custom or prebuilt plugins:
- Create your own plugins for specific services
- Choose from dozens of existing options
- Monitor tools like LiteSpeed, Redis, CloudLinux, and more
- Track hardware metrics like CPU temperature
Site monitoring
Be instantly aware of downtime with active alerts:
- Get instant notifications for endpoint issues
- Stay ahead of support requests and user complaints
- Track HTTP(S), TCP, and ICMP (ping) endpoints
- Ensure fast, reliable site and server performance
Status pages
Keep customers in the loop if outage occurs:
- Create public pages to share real-time outage updates
- Customize pages with your logo and brand colors
- Build trust through transparency
- Reduce support requests during incidents
Advanced alerting
Stay alert with notifications sent to your favorite channels:
- Receive alerts via Slack, Discord, Telegram, or SMS
- Connect with tools like Microsoft 365, PagerDuty, and WebHook
- Support for PushBullet, RocketChat, Flock, and Hipchat
- Choose the channels that fit your workflow best
Full site check
Protect your online presence with comprehensive web crawling:
- Scan for dead links, broken images, and JavaScript errors
- Detect hidden issues before users do
- Monitor for GDPR non-compliance, like external Google Fonts
- Ensure a smooth, error-free user experience
Everything you need for smarter, more comprehensive server monitoring
Stay ahead of the monitoring game with powerful tools designed to help you detect issues early, reduce downtime, and improve user experience. Customize your dashboard to view all monitoring stats, track key metrics, and ensure uptime across all your sites, directly from WHM.
Server Monitoring, powered by 360 Monitoring, is:
- Preemptive
- Actionable
- Pre-installed in cPanel & WHM

Choose from our flexible pricing plans
Lite
$0.00
Pro
$4.99
Enterprise
$99.99
Lite |
Pro |
Business |
Enterprise |
|
|---|---|---|---|---|
| Product features | ||||
| Server monitors | 1 | 1 | 10 | 100 |
| Site monitors | 5 | 20 | 200 | 2000 |
| Time intervals | 10 min | 60 sec | 60 sec | 60 sec |
| Data retention | 24h | 30 days | 30 days | 30 days |
| Alerting | email only | multi channel | multi channel | multi channel |
| Custom Plugins | ||||
| Additional servers & sites |
$1.19/mo per server $0.19/mo per site |
$1.19/mo per server $0.19/mo per site |
$1.19/mo per server $0.19/mo per site |
|
| Blocklist Monitoring | ||||
| Full Site Check | ||||
| Concurrent crawls | 1 | 3 | 5 | |
| High priority crawls | manual | |||
| Recurring scheduled crawls | ||||
| Crawl depth (URLs) | 500 | 1000 | 1500 |
FAQ
Who is Server Monitoring (powered by 360 Monitoring) for?
Server Monitoring is suitable for root license holders, as it’s accessible via WHM. If you want to offer your end users site monitoring via their cPanel interface, please refer to SQM.
How do I install Server Monitoring in WHM?
This feature comes pre-installed in cPanel & WHM v118 and up. If you do not see this interface, it is possible your hosting provider has disabled this feature.
Do I need a separate account for Server Monitoring?
No separate account is needed; the plugin is integrated with WHM. However, you will need to create a free account with 360 Monitoring to access all the features.
What do I need to do to activate a Server Monitoring account?
Signing up for an account is free! Via the WHM interface, click Sign Up. Next, enter your email and click Create Account. Check your email to ensure the verification code arrives and then select Continue with OTP Code.
Create a password for your account and enter the OTP code found in your verification email. Then, click Next. Fill out your information in the text boxes. Finally, click Finish.
Can I customize the monitoring dashboard?
While not extensively customizable, you can adjust the date range displayed and explore additional options once your 360 Monitoring account is created.
Is there documentation?
Yes, please refer to the Server Monitoring (Powered by 360 Monitoring) cPanel & WHM Documentation.